1. Vorbereitung auf die Fahrzeuganlage
Bevor Sie beginnen ein Fahrzeug anzulegen, müssen Sie folgendes beachten: Damit Sie starten können, müssen Sie diese Punkte bzw. Felder mit den jeweiligen passenden Informationen erstellen.
BC Konflikt beheben um Anzeigefehler zu umgehen

„Dokumente-Links Fenster verwenden“ muss aktiviert sein, da die Anhänge sonst nicht eindeutig bei den Fahrzeugen hinterlegt sind.

Fahrzeughersteller

Hier sehen sie die Liste der Fahrzeughersteller:

- Über das Aktionsfeld „+Neu“ können Sie ein neuen Fahrzeughersteller anlegen.
- Die ID wird automatisch durch das System vergeben, sobald Sie ein neuen Fahrzeughersteller erstellt haben.
- Über das Aktionsfeld „Liste bearbeiten“ können Sie die Liste bearbeiten.
- Über das Aktionsfeld „Löschen“ können Sie die erstellten bzw. angeklickten Fahrzeughersteller, die in der Liste stehen entweder durch das Aktionsfeld in der obigen Leiste unter „Löschen“ entfernen.
- Oder….
- Sie benutzen die „Punkte“ um die Liste zu Löschen.
Fahrzeugtyp

Hier sehen Sie die Liste der Fahrzeugtypen.

- Unter „+Neu“ können Sie ein neues Fahrzeugtyp erstellen.
- Die „ID“ wird automatisch vom System generiert.
- Ebenso können Sie die Liste verändern nämlich unter das Feld „Liste bearbeiten“.
- Wenn Sie sich entscheiden, sollten etwas her auszulöschen können Sie es über das Feld „Löschen“
Oder:
- über „die Punkte“ und danach Löschen entfernen.
Fahrzeugmodell

Hier können Sie die Liste der Fahrzeugmodelle nachvollziehen.

- Über das Feld „+ Neu“ können Sie ein neues Fahrzeugmodell erstellen.
- Über das Feld „Liste bearbeiten“ können Sie die Liste bearbeiten.
- Über das Feld „Löschen“ können Sie ein Fahrzeug Modell aus der Liste Löschen.
Oder
Über die „drei Punkte“ können Sie ebenfalls ein Fahrzeugmodell Löschen.
- Die „ID“ wird automatisch durch das System generiert.
2. Navigation zu Fahrzeugen
Öffnen Sie zunächst über der Suche den Begriff „Fahrzeuge“

3. Neue Fahrzeuge anlegen
Um ein neues Fahrzeug anzulegen, klicken Sie bitte auf das „+ Neu“.

4. Pflichtfelder ausfüllen
Nun füllen Sie die folgenden Felder mithilfe der Funktion „Liste Bearbeiten“ aus, um die Aktion zu definieren:
- Fahrzeug ID: Dieses Feld wird automatisch vom System vergeben und sollte nicht manuell bearbeitet werden.
- Kennzeichen: Hier füllen Sie das Feld mit dem dazugehörigen anerkannten Kennzeichen des jeweiligen Fahrzeugs aus.
- Fahrzeughersteller: Wählen Sie hier für das jeweilige Fahrzeug den passenden Fahrzeughersteller.
- Fahrzeugtyp: Füllen Sie hier für das jeweilige Fahrzeug den passenden Fahrzeugtyp aus.
- Laufzeit Beginn: Ist der Beginn des Finanzierungs- oder Leasingvertrags.
- Laufzeit Ende: Ist das Ende des Finanzierungs- oder Leasingvertrags.
- Beschreibung: Hier füllen Sie bitte dieses Feld mit zusätzlichen Informationen über das jeweilige Fahrzeug.
- Status Code: Wählen Sie hier zwischen aktiv, In Wartung, OutOfService, Verkauft, Zurückgegeben, Abgemeldet
5. Ausfüllen von Fahrzeugdaten / Fahrzeugscheindaten
Nun füllen Sie die folgenden Felder aus um die Aktion zu definieren:
- Fahrgestellnummer (FIN): Tragen Sie die eindeutige Fahrzeug-Identifikationsnummer ein. Diese Nummer dient der eindeutigen Zuordnung des Fahrzeugs und ist auf den Fahrzeugpapieren (Zulassungsbescheinigung Teil1) zu finden.
- Herstellerschlüsselnummer (HSN): Geben Sie die vierstellige Nummer des Fahrzeugherstellers an. Diese Nummer finden Sie ebenfalls in den Fahrzeugpapieren. Sie ermöglicht die Identifizierung des Herstellers in offiziellen Datenbanken.
- Typschlüsselnummer (TSN): Tragen Sie die dreistellige Typnummer des Fahrzeugs ein. Die TSN beschreibt das genaue Fahrzeugmodell und die Motorvariante. Auch diese Information ist in der Zulassungsbescheinigung Teil 1 vermerkt.
- Anlagen-Nr.: Hier können Sie eine interne oder systemseitig vergebene Nummer einsehen, die das Fahrzeug in der Flottenverwaltung eindeutig identifiziert. Diese Nummer wird automatisch vom System vergeben, sobald ein neues Fahrzeug angelegt wird.
- Fahrzeug ID: Dieses Feld wird automatisch vom System vergeben und sollte nicht manuell bearbeitet werden.
- Kennzeichen: Hier füllen Sie das Feld mit dem dazugehörigen anerkannten Kennzeichen des jeweiligen Fahrzeugs aus.
- Fahrzeughersteller: Wählen Sie hier für das jeweilige Fahrzeug den passenden Fahrzeughersteller.
- Fahrzeugtyp: Füllen Sie hier für das jeweilige Fahrzeug den passenden Fahrzeugtyp aus.
- Fahrzeugmodell: Hier Füllen Sie nun das Modell für das jeweilige Fahrzeug aus.
- Fahrzeugklasse: Wählen Sie hier für das jeweilige Fahrzeug die passende Fahrzeugklasse PKW oder LKW aus.
- Treibstoffart: Wählen Sie hier für das jeweilige Fahrzeug die passende Treibstoffart Benzin, Diesel, Hybrid, Elektro, LPG, Wasserstoff, E-Fuels aus.
- Beschreibung: Hier füllen Sie bitte dieses Feld mit zusätzlichen Informationen über das jeweilige Fahrzeug
- Kreditor: Geben Sie hier nun das Passende Autohaus an woher das Fahrzeug abgestammt bzw. angeschafft wurde.

6. Ausfüllen von Kilometerstandinformationen
Nun füllen Sie die folgenden Felder aus um die Aktion zu definieren:
- Kilometerstand bei Auslieferung: Tragen Sie den Kilometerstand des Fahrzeugs zum Zeitpunkt der Auslieferung bzw. Übergabe ein.
- Datum Kilometerstand bei Auslieferung: Geben Sie das Datum ein, an dem der Kilometerstand bei der Auslieferung erfasst wurde. So lässt sich nachvollziehen, wann das Fahrzeug in Betrieb genommen wurde.
- Aktueller Kilometerstand in KM: Tragen Sie hier den aktuellen Kilometerstand des Fahrzeugs ein, der vom Kilometerzähler (Tachometer) abgelesen wird. Dieser Wert dient zur Kontrolle der Fahrzeugnutzung und zur Berechnung von Wartungsintervallen.
- Datum des aktuellen Kilometerstands: Hier wird das Datum eingetragen, an dem der aktuelle Kilometerstand zuletzt überprüft oder erfasst wurde. Damit ist ersichtlich, wann die letzte Aktualisierung erfolgt ist.
- Erlaubte Kilometerleistung: Geben Sie die maximal zulässige Kilometerleistung des Fahrzeugs an (z.B. laut Leasingvertrag oder interner Vorgabe).
- Verbleibende erlaubte Kilometer: Zeigt das System automatisch an, wie viele Kilometer bis zum Erreichen der erlaubten Kilometerleistung noch gefahren werden dürfen. Dieser Wert wird in der Regel aus den zuvor eingegebenen Daten berechnet.

7. Ausfüllen von Versicherungsinformationen
Nun Füllen Sie die folgenden Felder aus um die Aktion zu definieren:
- Versicherung: Geben Sie hier den Namen der Kfz-Versicherungsgesellschaft an, bei der das Fahrzeug versichert ist.
- Versicherungsintervall: Wählen Sie hier das Zahlungsintervall der Versicherungsrate aus. Üblicherweise monatlich, vierteljährlich, halbjährlich oder jährlich.
- Versicherungsrate in EUR: Tragen Sie hier die Versicherungsprämie gemäß Vertrag in Euro ein. Diese Angabe dient der Ermittlung der laufenden Fahrzeugkosten.

8. Ausfüllen von Status und Termine
Nun Füllen Sie die folgenden Felder aus um die Aktion zu definieren:
- Anschaffungsdatum: Geben Sie das Datum an, an dem das Fahrzeug angeschafft bzw. in den Fuhrpark aufgenommen wurde.
- Anschaffungstyp: Wählen Sie hier aus, ob das Fahrzeug gekauft, geleast oder finanziert wurde.
- Rate monatlich in EUR: Tragen Sie hier die monatliche Finanzierungsrate in Euro ein, sofern das Fahrzeug finanziert oder geleast wurde.
- Laufzeit Beginn: Geben Sie den Startzeitpunkt der Finanzierung oder des Leasingvertrags an.
- Laufzeit Ende: Tragen Sie das vertraglich festgelegte Enddatum der Finanzierung oder des Leasingvertrags ein.
- Erstzulassung: Geben Sie hier das Datum der ersten Zulassung des Fahrzeugs an (laut Fahrzeugschein Feld B)
- Kfz-Steuerfälligkeit: Tragen Sie hier das Datum ein, an dem die nächste Kraftfahrzeugsteuerzahlung fällig ist.
- Kfz-Steuer in EUR: Geben Sie den jährlichen Steuerbetrag für das Fahrzeug in Euro an.
- Nächste HU: Geben Sie hier das Datum, der nächsten Hauptuntersuchung (HU/TÜV) an.
- Fahrzeug Status: Wählen Sie hier den aktuellen Status des Fahrzeugs aus, z.B. aktiv, außer Betrieb, verkauft oder in Reparatur.
- Gesamtkosten pro Monat in EUR: Tragen Sie hier die Summe aller monatlich anfallenden Fahrzeugkosten (z.B. Versicherung, Leasingrate, Steueranteil) in Euro ein.

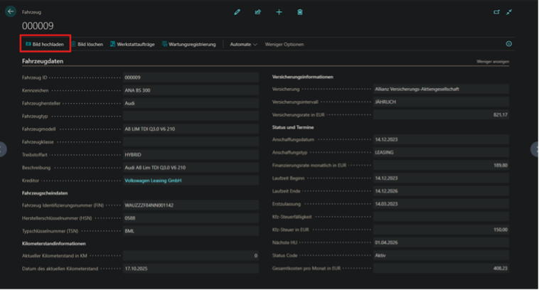
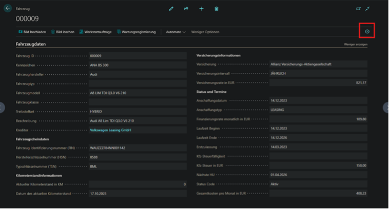
9. Einfügen eines Bildes des Fahrzeugs
Ebenfalls können Sie über das „i“ ein Bild des Fahrzeuges einsehen, dass Sie über die Option „Bild hochladen“ hochgeladen haben.



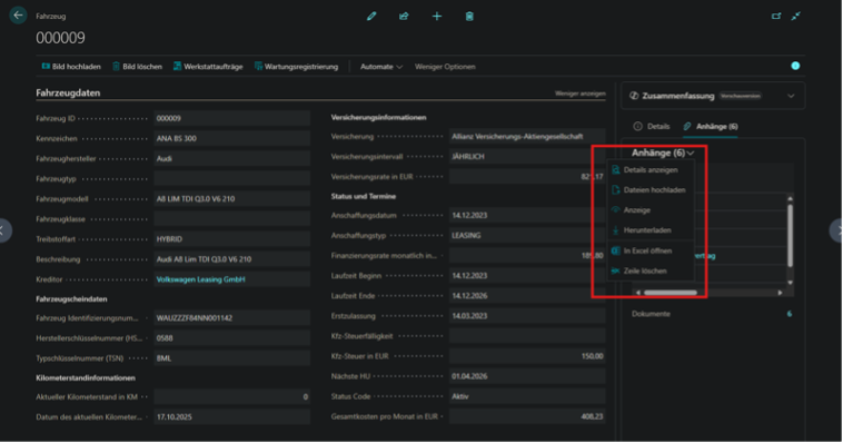
10. Dokumente des jeweiligen Fahrzeugs anhängen
Ebenso können Sie zu den dazugehörigen Fahrzeug Dokumente anhängen. Wie z.B. Fahrzeugschein, Leasingvertrag, etc.



